热门文章 / POPULAR ARTICLES
联系我们 / CONTACT
联系人:刘小姐
电 话:18581853739
座 机:028-66579066
网 址:www.bohaigs.com
地 址:四川省成都市高新区创业路1号剑恒发展中心5楼510室
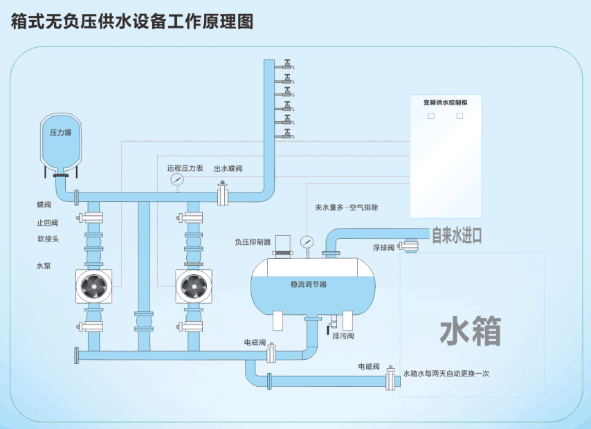
箱式无负压供水设备水箱溢水口漏水的原因
浏览次数: 更新时间:2015/7/27 10:21:15
大多数人对箱式无负压供水设备上水控制系统的工作原理不是太懂,所以不知道具体原因出在哪里。其实箱式无负压供水设备水箱溢水口漏水是因为浮球阀出现了问题,浮球阀在水箱里面是控制水位上升或下降的。如果浮球阀出现问题,水位便会一直上涨,超过溢水口,所以就会出现溢水口漏水的问题。下面博海供水设备生产厂家给大家讲解一下浮球阀的工作原理。

浮球阀是有阀体、活塞、连杆和浮球等几个主要部件构造而成,应用杠杆原理工作。当供水设备水箱水位降低时,浮球随水位降低,通过固定浮球的连杆带 动阀体内的活塞往外拉,使阀体和活塞之间产生空却,能使自来水进入水箱;当水位上涨时,浮球阀也跟着上升。浮球阀上升就带动连杆也上升。连杆与另一端的阀门相连,当浮球的浮力超过自来水压力时,连杆支起橡胶活塞垫,自来水也就被浮球阀关闭了。
上一篇:高层住宅从几楼开始二次供水? 下一篇:恒压变频供水设备三用一备的控制流程


微信在线咨询

