推荐产品 / RELEVANT
联系我们 / CONTACT
联系人:刘小姐
电 话:18581853739
座 机:028-66579066
网 址:www.bohaigs.com
地 址:四川省成都市高新区创业路1号剑恒发展中心5楼510室
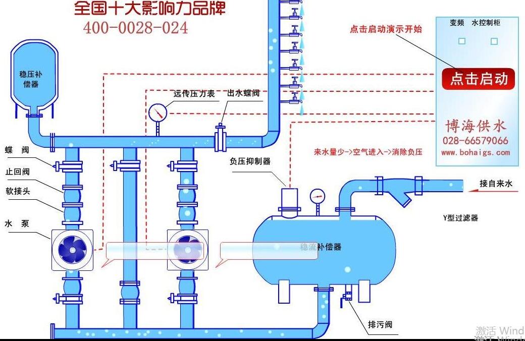
供水设备安装流程详解
2018-01-25 532人浏览
给水设备安装属于技术范畴,安装规范除明确的技术要求外,更应根据供水环境情况有合理的改变,这对技术在设计安装图纸设计的时候有较高的要求。供水设备安装流程介绍,让大家能有一个基础的
小型无塔供水器多少钱?
2018-01-24 2029人浏览
小型的无塔供水器,有小型供水设备,家用无塔供水,家用增压泵,小型流量供水等称呼,常指小流量供水场所对增压设备的需求。小型无塔供水,一般需要一个蓄水箱辅助加压供水,如果是自己打井
无负压供水设备怎么选型?
2018-01-22 610人浏览
无负压供水设备是各行业比较常用的一种增压变频类的供水设备,不同的场所,不同的参数要求决定了设备的型号及价格。设备怎么选型,按照什么标准来选型,如果您对这块不了解,没关系,希望这
无塔供水设备的价格?
2018-01-19 271人浏览
无塔供水设备的价格主要主要由什么来决定?下面我们来具体分析一下。无塔供水的主体主要有钢铁材料所铸成,市场上面钢铁的价格直接会影响到设备的价格成本。无塔供水设备的主要组成压力罐、


微信在线咨询







