推荐产品 / RELEVANT
联系我们 / CONTACT
联系人:刘小姐
电 话:18581853739
座 机:028-66579066
网 址:www.bohaigs.com
地 址:四川省成都市高新区创业路1号剑恒发展中心5楼510室
市政供水和二次供水区别
2017-11-29 3707人浏览
我们通常所说的市政供水就是自来水供水,现在城镇及一部分发展中的农村都是采用的市政供水,所以说市政供水是建筑不可缺少的一部分。 随着经济的发展,城镇人口增多,土地资源紧缺,所以
正确认识供水设备质保期、保修期及产品寿命
2017-11-29 301人浏览
1、质保期是生产商对产品质量保证期限的承诺。它是根据产品特点、内在质量、使用环境等多种因素综合分析研究后确定 的。不同产品有
传统的供水设备存在的弊端
2017-11-29 207人浏览
传统的二次供水设备存在很多弊端,如不能满足用户用水需求、不节能等,主要的缺点还有以下几点。但是随着经济的发展,出现了一种新型的供水设备,该供水设备彻底解决传统二次供水设备的问题
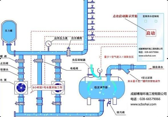
分享全自动无负压供水设备原理
2017-11-29 361人浏览
全自动无负压供水设备优势: 全自动无负压供水设备是四川博海供水设备有限公司研发的一种新型的清洁卫生、高效节能的供水设备,也被业界称为管网叠压供水设备。该设备为全封闭式结构,不


微信在线咨询







